ISUCON等でNewRelic等のサービスを利用してRubyのAPMを仕込む時、
エンドポイントの計測と同時にSQLも計測したいということが多いと思います。
ActiveRecordを利用していれば、NewRelicで上手いこと拾ってくれるのですが Mysql2::Clientを直接使う場合は自前で少し手直しする必要があります。
具体的には、Mysql2::Clientを拡張すると上手いこと行きます。
ISUCON9 予選の過去問でNew Relicを使う及び 該当コード を参考とさせて頂きました。
コード例 #
|
|
7,8行目が肝心です。
以下のようなクエリから
SELECT * FROM users
- operation = 操作(ex SELECT)
- table = テーブル名(ex users)
を引っこ抜いて来ます。
後はNewRelicの用意しているクラスでラップすれば良いですね。
上記のRegexだと複雑なクエリには対応できないですが、おおよそ計測したいものは拾えてると思います。
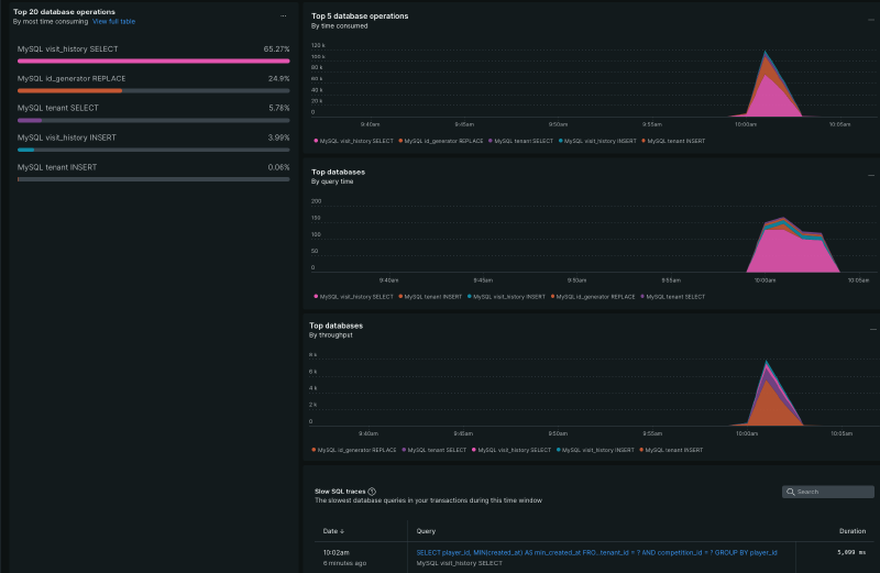
結果 #
ISUCON12 予選 にてベンチを回すと以下のように計測されます。

Rubyだとこの辺りの拡張がしやすくて便利ですね。